Récapitulatif
Ce guide vous donne des conseils pratiques pour analyser les performances de votre boutique en ligne dans GA4 et prendre des mesures en fonction de ce que vous apprenez, notamment
Qu'est-ce que le suivi e-commerce dans GA4 ? Découvrez les avantages de disposer de données e-commerce dans GA4 et où les trouver dans votre dashboard Google Analytics.
Les types d'activités d'achat en ligne que vous pouvez suivre avec GA4 : suivez les actions des utilisateurs tout au long de leur parcours de navigation, d'achat et de paiement avec GA4 et élaborez des rapports détaillés et exploitables sur le e-commerce
8 informations e-commerce à trouver dans GA4 pour optimiser les résultats : des informations comme le revenu produit, le taux d'abandon de panier, les campagnes et les pages de destination les plus performantes et le comportement de vos clients au fil du temps vous aident à prendre les meilleures décisions pour votre boutique en ligne.
Qu'est-ce que le suivi e-commerce dans GA4 ?
Le suivi e-commerce est une fonctionnalité de Google Analytics 4 qui permet de suivre les activités d'achat des utilisateurs sur votre site web. Par défaut, GA4 assure le suivi des paramètres du site web comme les pages vues, les sources de trafic, la durée de la session et le taux de rebond. Il ne suit pas automatiquement les données spécifiques au e-commerce comme le chiffre d'affaires, les taux d'abandon de panier ou les taux de conversion.
C'est là qu'interviennent les événements liés au e-commerce. L'activation du suivi e-commerce dans votre GA4 se fait en activant les événements e-commerce (nous y reviendrons plus tard).
Les événements e-commerce sont des activités d'achat en ligne que GA4 enregistre, et les métriques font référence aux données que vous voyez dans divers rapports.
C'est un élément indispensable pour toute équipe marketing e-commerce ambitieuse, car il vous permet de
Repérer les produits qui convertissent le plus de clients par rapport aux produits moins performants
Suivre l'influence des différentes campagnes et canaux de marketing sur le chiffre d'affaires
Trouver les points de friction dans le parcours client pour augmenter le taux de conversion de votre boutique
Voir les changements et les tendances dans les transactions et le chiffre d'affaires au fil du temps.
Où trouver des informations e-commerce dans GA4 ?
Vous trouverez des données e-commerce à plusieurs endroits de votre interface Google Analytics 4. L'un d'entre eux est Rapports > Monétisation > Achats e-commerce :

Vous pouvez voir comment les utilisateurs ont progressé dans votre boutique à partir du moment où ils ont commencé leur session, en visualisant les produits et en les ajoutant au panier, jusqu'à ce qu'ils effectuent un achat dans Rapports > Monétisation > Parcours d'achat :

En plus de l'ensemble de rapports Monétisation, vous pouvez consulter les données relatives au e-commerce dans de nombreux autres rapports qui ne sont pas spécifiques au e-commerce. L'activation des événements e-commerce vous permet d'enrichir divers rapports avec des données e-commerce.
Par exemple, vous pouvez afficher les taux de conversion et les revenus pour différents canaux d'acquisition d'utilisateurs, ainsi que des données de site web standard comme le nombre de nouveaux utilisateurs et le temps d'engagement moyen. Vous trouverez ces données dans Rapports > Acquisition > Acquisition d'utilisateurs :

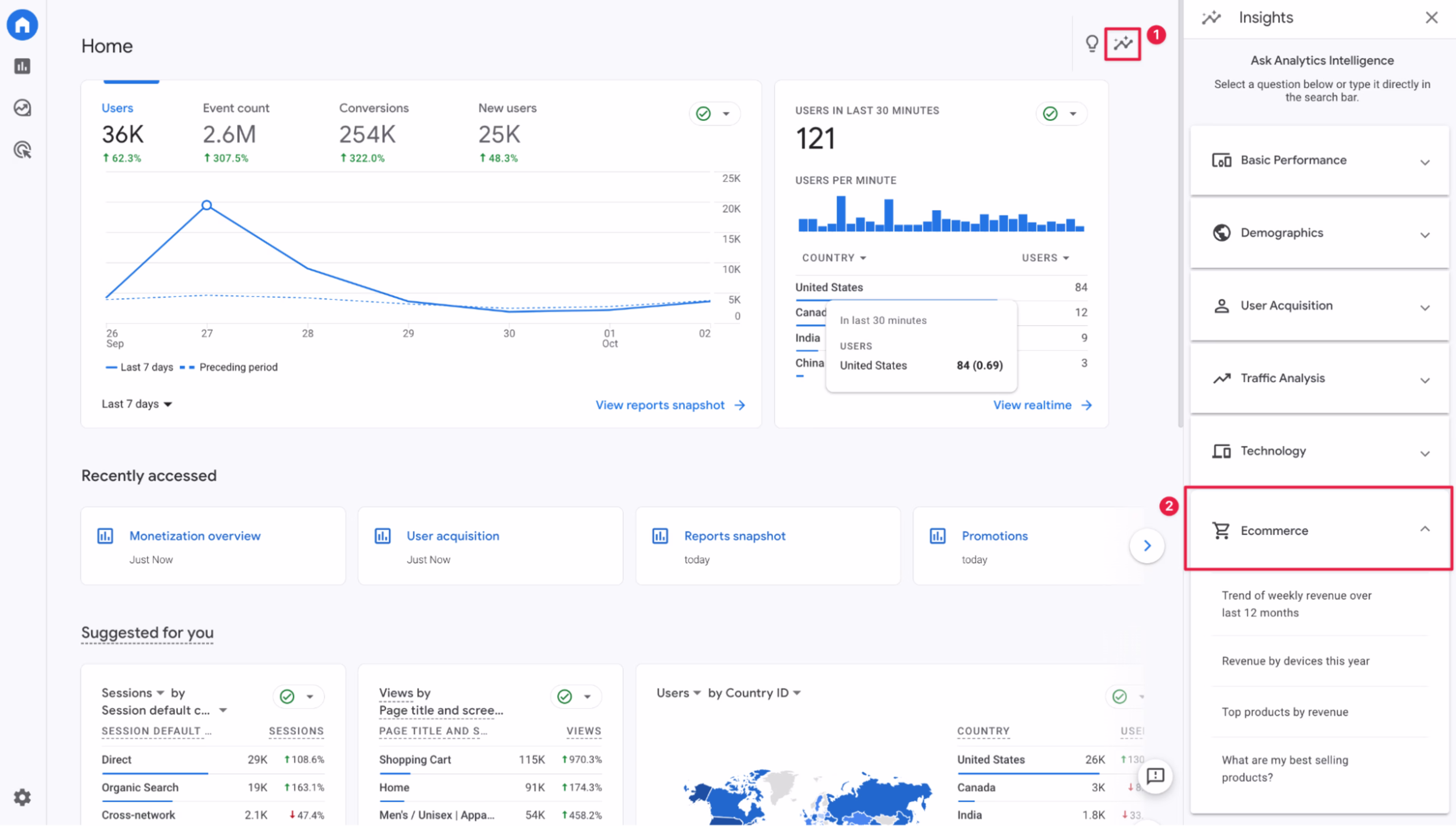
Et sur n'importe quel écran de votre interface GA4, cliquez sur l'icône graphique dans le coin supérieur droit et sélectionnez E-commerce pour accéder rapidement à des données de haut niveau comme les tendances de revenus hebdomadaires ou les produits les plus vendus.

Comment configurer le suivi e-commerce dans GA4
La clé du suivi e-commerce dans GA4, c'est l'activation des événements e-commerce. La façon dont vous procéderez dépend de la configuration de votre compte Google Analytics, et notamment de la façon dont vous avez migré depuis Universal Analytics.
Si vous avez utilisé Google Tag Manager pour migrer vers GA4, vous l'utiliserez également pour configurer les événements e-commerce. Assurez-vous d'avoir accès à Google Analytics et au code source de votre site web. Suivez les étapes décrites dans ce guide GTM de Google pour terminer la configuration.
Si vous avez migré vers GA4 en utilisant Google tag (gtag.js), suivez ce guide Google tag pour activer le suivi des événements e-commerce.
Ces deux guides vous donnent des configurations spécifiques pour suivre les événements e-commerce que vous jugez importants pour vos rapports e-commerce, comme l'ajout d'un produit au panier ou l'application d'une promotion. Consultez la liste complète des événements recommandés de Google, qui comprend des descriptions, des paramètres obligatoires et facultatifs, ainsi que des exemples de valeurs pour chaque événement.
PS : si votre boutique fonctionne sur Shopify, n'oubliez pas de consulter l'intégration de GA4 avec Shopify.
Quels types d'activités d'achat en ligne pouvez-vous suivre dans GA4 ?
Google Analytics 4 vous permet de suivre de nombreuses actions d'achat spécifiques des utilisateurs, vous permettant d'obtenir plusieurs informations sur les performances de votre boutique en ligne.
Parmi les principales actions e-commerce que vous pouvez suivre dans GA4 :
Connexion et inscription
Recherche du site
Ajouter à la liste de souhaits
Ajouter au panier
Retirer du panier
Voir le panier
Commencer le paiement
Ajouter des informations de paiement
Ajouter des informations d'expédition
Achats et remboursements
Grâce à ce suivi, vous pouvez affiner et personnaliser les rapports e-commerce dans votre compte GA4 pour obtenir un maximum d'informations.
Métriques d'événements et métriques d'articles dans GA4
Google Analytics 4 suit deux types de métriques e-commerce : les métriques d'événements et les métriques d'articles.
La principale différence réside dans le fait qu'une métrique portant sur un événement comptabilise le nombre de fois où un événement e-commerce a été déclenché, tandis qu'une métrique d'article comptabilise le nombre d'interactions définies que les utilisateurs ont eues avec un article spécifique.
Supposons qu'un client ajoute trois quantités d'un même produit à son panier. Le GA4 enregistrera cette opération comme suit :
Ajouter au panier, la métrique de l'événement sera un
Articles ajoutés au panier, la métrique de l'article pour ce produit spécifique sera trois
Il est essentiel de connaître ces informations pour pouvoir lire correctement les rapports e-commerce.
8 informations sur le e-commerce dont vous avez besoin dans GA4 pour une réussite maximale
Une fois que votre configuration e-commerce est en place dans votre GA4, voici les métriques et les informations que vous devez suivre régulièrement :
1. Revenu des produits
La métrique Revenu de l'article montre le revenu total que vous avez obtenu des ventes de produits individuels au cours d'une période donnée.
Vous le trouverez dans Rapports > Monétisation > Achats e-commerce. Votre liste de produits sera triée en fonction du nombre de fois où chaque article a été consulté, mais vous pouvez la trier en fonction du revenu de l'article (par ordre décroissant ou croissant) en passant la souris sur le titre de la colonne "Revenu de l'article" et en cliquant sur la flèche.
Ce rapport vous indique les produits qui génèrent le plus de revenus ainsi que les produits les moins performants, ce qui peut vous aider à mettre en place vos futures promotions et mises à jour de produits.

2. Taux d'abandon du panier
Vérifiez le taux global d'abandon du panier de votre boutique en créant un rapport de funnel dans Explorer > Exploration du funnel. Utilisez les paramètres sur la gauche pour ajuster les actions pour les étapes de votre funnel.
Commencez par construire un funnel standard avec des étapes comme "Début de la session", "Voir l'article", "Ajouter au panier" et "Achat". La chute entre les deux dernières étapes correspond à votre taux d'abandon du panier.
Le tableau situé sous la visualisation décompose votre taux d'abandon du panier par catégorie d'appareil : ordinateur, mobile et tablette.

💡 Conseil de pro : utilisez Funnels pour obtenir des informations encore plus précises sur votre funnel de vente, sur la façon dont vos visiteurs y progressent et sur ce qui les empêche de convertir.
Avec des informations comme le délai moyen de conversion et les principaux points de friction, vous pouvez instantanément accéder aux enregistrements des moments cruciaux du parcours, comme les étapes du funnel où les visiteurs éprouvent le plus de difficultés ou abandonnent le plus souvent.
Et grâce à des filtres granulaires, vous pouvez savoir quels segments, pages de destination, sources de trafic et types de visiteurs convertissent le mieux, afin de concentrer vos efforts d'acquisition sur ces points.
3. Sources de trafic à fort et faible taux de conversion
Rendez-vous sur Rapports > Acquisition > Acquisition de trafic pour voir les sources qui vous apportent le plus de trafic, d'engagement, de visiteurs récurrents et de revenus, afin de pouvoir utiliser ces informations lors de la planification de vos futures campagnes et activités marketing.
Dans l'exemple ci-dessous, c'est l'e-mail qui apporte l'engagement le plus long par session. La recherche organique génère six fois plus de trafic que l'e-mail, mais moins de deux fois plus de revenus. Dans ce cas, l'e-mail est un canal au potentiel inexploité.

4. Pages de destination à fort et faible taux de conversion
Le point de départ du parcours de vos visiteurs avec vous peut faire une énorme différence dans le déroulement de leur parcours sur votre site web.
Cherchez des indices dans Rapports > Engagement > Page de destination, qui répertorie les pages de destination en fonction du trafic qu'elles ont reçu au cours d'une période donnée, ainsi que des données utiles comme la durée de la session, les conversions et les revenus.
Prenez l'exemple ci-dessous. Ces deux pages de destination sont des pages de catégories de produits. L'une d'entre elles a généré 20 fois plus de sessions que l'autre, mais n'a généré qu'un quart de son chiffre d'affaires.
C'est un indice que les visiteurs éprouvent des difficultés ou sont perturbés lorsqu'ils arrivent sur cette page spécifique, ou qu'elle ne correspond pas à leurs attentes.

💡 Conseil de pro : vous n'avez pas besoin de lire dans les pensées de vos visiteurs : il vous suffit de les interroger. Utilisez Surveys pour déployer des enquêtes sur les pages de destination que les mesures GA4 indiquent comme un goulot d'étranglement potentiel dans votre parcours client.
Vous ne savez pas comment rédiger une enquête qui a un impact ? Avec Contentsquare, il vous suffit de saisir votre objectif et de laisser l'IA créer la meilleure enquête pour vous ou d'utiliser l'un des 40 modèles gratuits pour en créer une en quelques secondes.
5. Trafic et conversions sur différents appareils et navigateurs
Dans Rapports > Tech > Détails techniques, vous trouverez des indicateurs comme les utilisateurs, les taux d'engagement, les conversions et le chiffre d'affaires en fonction des appareils, navigateurs, résolutions d'écran et systèmes d'exploitation utilisés par vos visiteurs.
Ce rapport vous donne le contexte de l'expérience utilisateur sur votre site web, comme le nombre de personnes qui utilisent des smartphones par rapport aux ordinateurs pour naviguer sur votre site et l'appareil sur lequel ils sont le plus susceptibles de convertir.

💡 Conseil de pro : si Google Analytics 4 découvre un problème potentiel, comme un trafic mobile important qui ne se transforme pas en inscriptions ou en achats, utilisez Session Replay pour voir l'expérience exacte de votre visiteur au cours de cette session. Par la même occasion, vous découvrirez peut-être un problème d'expérience utilisateur, comme un bouton qui ne s'affiche pas correctement ou un lien rompu.
Les employés de eShopWorld, une société de gestion e-commerce, utilisent la combinaison GA4 + Session Replay pour trouver la raison de la baisse d'un taux de conversion.
"Lorsque j'identifie le problème sur un appareil, un navigateur ou une version spécifique, je peux aller dans Contentqsuare et regarder les enregistrements. De là, je peux voir ce que font nos acheteurs afin de comprendre complètement le point de friction", explique Noelle Smith, conversion analyst chez eShopWorld.
6. Campagnes très performantes et peu performantes
Si vous menez des campagnes de marketing spécifiques, vous utilisez probablement déjà des paramètres UTM dans les liens propres à vos campagnes. Il est donc facile d'accéder à vos rapports GA4 pour voir l'impact de ces campagnes sur vos résultats e-commerce.
Allez dans Rapports > Acquisition > Acquisition de trafic où vous aurez un accès rapide aux données spécifiques à la campagne. En haut de la première colonne, sélectionnez la dimension Campagne de session. Si vous cliquez sur le signe plus à côté, vous pouvez sélectionner Source / support de la session pour faire facilement la distinction entre les canaux.
Dans la barre de recherche située juste au-dessus de ces dimensions, vous pouvez saisir un dénominateur commun si vous souhaitez comparer directement des campagnes de même format ou sur le même canal, comme l'e-mail ou la newsletter.

7. Comparaisons entre segments
Comment les différents segments de visiteurs se comparent-ils les uns aux autres ? Pensez aux groupes d'âge, aux pays, aux utilisateurs de codes de réduction et aux niveaux de fidélité.
Allez dans n'importe quel rapport standard (comme Rapports > Monétisation > Vue d'ensemble ci-dessous) dans GA4 et cliquez sur le bouton Ajouter une comparaison en haut de la page. Cela ouvre un menu sur le côté droit qui vous permet de définir les conditions auxquelles vous voulez que votre segment d'utilisateurs corresponde.
Utilisez cette fonction pour voir comment différents groupes interagissent avec votre site e-commerce, comme leur degré d'engagement, le montant de leurs dépenses et les produits qu'ils aiment le plus.
La superposition de segments aux autres rapports mentionnés précédemment, comme les campagnes, les appareils et les pages de destination, vous permet d'améliorer vos produits, vos catégories et vos e-mails afin de répondre aux attentes des clients et d'améliorer leur expérience.

8.Comparaisons dans le temps
Enfin, utilisez le suivi e-commerce dans GA4 non seulement pour savoir ce qui s'est passé le mois ou le trimestre dernier, mais aussi pour connaître l'évolution dans le temps d'indicateurs comme le chiffre d'affaires, le taux d'abandon de panier et le taux de conversion, afin de prendre le pouls de votre boutique en ligne et de suivre ses progrès sur une période plus longue.
Trouvez cette option dans le coin supérieur droit de vos rapports GA4 (ci-dessous, l'exemple Rapports > Monétisation > Vue d'ensemble) en cliquant sur la fourchette de dates. Cliquez sur l'option Comparer à côté du calendrier et choisissez parmi les périodes prédéfinies ou personnalisez les vôtres.

Gagnez plus de clients avec des données e-commerce puissantes
Le suivi des événements e-commerce avec GA4 est essentiel pour comprendre ce que font les utilisateurs lorsqu'ils achètent sur votre boutique en ligne. Mais cela ne donne pas une image complète. Cela ne montre que ce qu'il se passe, mais pas pourquoi cela se passe.
Vous avez besoin du contexte derrière les actions de vos visiteurs pour prendre les bonnes décisions, comme des améliorations de l'expérience utilisateur ou des mises à jour de produits. Utilisez les données qualitatives de Contentsquare pour savoir ce que vos visiteurs pensent de leur expérience d'achat, ce qui leur pose problème, ce dont ils ont besoin en plus et pourquoi.
Oui, Google Analytics 4 a la capacité de suivre les données spécifiques au e-commerce, y compris les actions comme la consultation de la page produit, l'ajout au panier, le début du paiement, l'ajout des informations de paiement, l'ajout des informations d'expédition et l'achat.
Cela vous permet de suivre les performances de chaque produit et le nombre de visiteurs du site qui progressent à chaque étape du parcours d'achat.
![[visual] Learn which events + metrics are useful for ecommerce sites, plus how to set them up in Google Analytics.](http://images.ctfassets.net/gwbpo1m641r7/s5r7ACMx6EPrRv6OUylfU/d2c12e65fb8374b9f281795160f692bd/5294329__1_.jpg?w=3840&q=100&fit=fill&fm=avif)
![[Visual] Contentsquare's Content Team](http://images.ctfassets.net/gwbpo1m641r7/3IVEUbRzFIoC9mf5EJ2qHY/f25ccd2131dfd63f5c63b5b92cc4ba20/Copy_of_Copy_of_BLOG-icp-8117438.jpeg?w=1920&q=100&fit=fill&fm=avif)